行業(yè)新聞
新聞中心
行業(yè)新聞
RTO蓄熱式熱氧化燃燒方法介紹
時間:2020-08-21
來源:科邁科
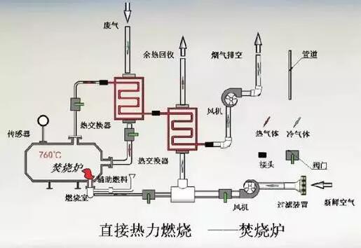
RTO蓄熱式熱氧化燃燒方式主要是用來消除有機物的,在操作的時候,RTO爐內的溫度高達700℃-1,000℃,如果采用傳統(tǒng)燃燒方式,達到這么高的溫度,所需要的燃料費用是很多的,采用RTO蓄熱式熱氧化燃燒方法是會回收熱量的,可以降低燃料費用。

蓄熱式熱氧化(簡稱RTO)回收熱量采用一種新的非穩(wěn)態(tài)熱傳遞方式。主要原理是:有機廢氣和凈化后的排放氣交替循環(huán),通過多次不斷地改變流向,來最大限度地捕獲熱量,蓄熱系統(tǒng)提供了極高的熱能回收。
間壁式熱氧化是用列管或板式間壁換熱器來捕獲凈化排放氣的熱量,它可以回收40%-70%的熱能,并用回收的熱量來預熱進入氧化系統(tǒng)的有機廢氣。預熱后的廢氣再通過火焰來達到氧化溫度,進行凈化,間壁換熱的缺點是熱回收效率不高。